🛸 Learn Blockchains by Building One In Python

I'm Vedant! I'm a software developer who loves to create awesome web3 and blockchain projects. When I'm not coding, you can find me writing technical articles or exploring new technologies. I'm always up for a chat about the latest tech trends, so feel free to drop me a message!
Source Code -
You’re here because, like me, you’re psyched about the rise of Cryptocurrencies, NFTs and decentralized Web/Apps. And you want to know how Blockchains work—the fundamental technology behind them.
Before you get started…
Remember that a blockchain is an immutable, sequential chain of records called Blocks. They can contain transactions, files or any data you like, really. But the important thing is that they’re chained together using hashes.
Hash Function -
A hash function is simply a function that takes in input value, and from that input creates an output value deterministic of the input value. For any x input value, you will always receive the same y output value whenever the hash function is run. In this way, every input has a determined output.
What do I need? Make sure that Python 3.6+ (along with pip) is installed. You’ll also need to install Flask and the wonderful Requests library:
pip install Flask requests
you’ll also need an HTTP Client, like Postman or cURL. But anything will do.
📍 Step 1: Building a Blockchain
Open up your favourite text editor or IDE, personally I use Visual Studio Code. Create a new file, called main.py
🪙 Representing a Blockchain
We’ll create a Blockchain class whose constructor creates an initial empty list (to store our blockchain), and another to store transactions.
Here’s the blueprint for our class:
class Blockchain(object):
def __init__(self):
self.chain = []
self.current_transactions = []
def new_block(self):
# Creates a new Block and adds it to the chain
pass
def new_transaction(self):
# Adds a new transaction to the list of transactions
pass
@staticmethod
def hash(block):
# Hashes a Block
pass
@property
def last_block(self):
# Returns the last Block in the chain
pass
Our Blockchain class is responsible for managing the chain. It will store transactions and have some helper methods for adding new blocks to the chain. Let’s start fleshing out some methods.
🪙 What does a Block look like?
Each Block has an index, a timestamp (in Unix time), a list of transactions, a proof, and the hash of the previous Block.
Here’s an example of what a single Block looks like:
block = {
'index': 1,
'timestamp': 1506057125.900785,
'transactions': [
{
'sender': "8527147fe1f5426f9dd545de4b27ee00",
'recipient': "a77f5cdfa2934df3954a5c7c7da5df1f",
'amount': 5,
}
],
'proof': 324984774000,
'previous_hash': "2cf24dba5fb0a30e26e83b2ac5b9e29e1b161e5c1fa7425e73043362938b9824"
}
At this point, the idea of a chain should be apparent—each new block contains within itself, the hash of the previous Block. This is crucial because it’s what gives blockchains immutability: If an attacker corrupted an earlier Block in the chain then all subsequent blocks will contain incorrect hashes.
🪙 Adding Transactions to a Block
We’ll need a way of adding transactions to a Block. Our new_transaction() method is responsible for this, and it’s pretty straight-forward:
class Blockchain(object):
...
def new_transaction(self, sender, recipient, amount):
"""
Creates a new transaction to go into the next mined Block
:param sender: <str> Address of the Sender
:param recipient: <str> Address of the Recipient
:param amount: <int> Amount
:return: <int> The index of the Block that will hold this transaction
"""
self.current_transactions.append({
'sender': sender,
'recipient': recipient,
'amount': amount,
})
return self.last_block['index'] + 1
After new_transaction() adds a transaction to the list, it returns the index of the block which the transaction will be added to—the next one to be mined. This will be useful later on, to the user submitting the transaction.
🪙 Creating new Blocks
When our Blockchain is instantiated we’ll need to seed it with a genesis block—a block with no predecessors. We’ll also need to add a “proof” to our genesis block which is the result of mining (or proof of work).
In addition to creating the genesis block in our constructor, we’ll also flesh out the methods for new_block(),new_transaction() and hash().
import hashlib
import json
from time import time
class Blockchain(object):
def __init__(self):
self.current_transactions = []
self.chain = []
# Create the genesis block
self.new_block(previous_hash=1, proof=100)
def new_block(self, proof, previous_hash=None):
"""
Create a new Block in the Blockchain
:param proof: <int> The proof given by the Proof of Work algorithm
:param previous_hash: (Optional) <str> Hash of previous Block
:return: <dict> New Block
"""
block = {
'index': len(self.chain) + 1,
'timestamp': time(),
'transactions': self.current_transactions,
'proof': proof,
'previous_hash': previous_hash or self.hash(self.chain[-1]),
}
# Reset the current list of transactions
self.current_transactions = []
self.chain.append(block)
return block
def new_transaction(self, sender, recipient, amount):
"""
Creates a new transaction to go into the next mined Block
:param sender: <str> Address of the Sender
:param recipient: <str> Address of the Recipient
:param amount: <int> Amount
:return: <int> The index of the Block that will hold this transaction
"""
self.current_transactions.append({
'sender': sender,
'recipient': recipient,
'amount': amount,
})
return self.last_block['index'] + 1
@property
def last_block(self):
return self.chain[-1]
@staticmethod
def hash(block):
"""
Creates a SHA-256 hash of a Block
:param block: <dict> Block
:return: <str>
"""
# We must make sure that the Dictionary is Ordered, or we'll have inconsistent hashes
block_string = json.dumps(block, sort_keys=True).encode()
return hashlib.sha256(block_string).hexdigest()
The above should be straight-forward—I’ve added some comments and docstrings to help keep it clear. We’re almost done with representing our blockchain. But at this point, you must be wondering how new blocks are created, forged or mined.
🪙 Understanding Proof of Work
A Proof of Work algorithm (PoW) is how new Blocks are created or mined on the blockchain. The goal of PoW is to discover a number which solves a problem. The number must be difficult to find but easy to verify—computationally speaking—by anyone on the network. This is the core idea behind Proof of Work.
We’ll look at a very simple example to help this sink in.
Let’s decide that the hash of some integer x multiplied by another y must end in 0. So, hash(x * y) = ac23dc...0. And for this simplified example, let’s fix x = 5 . Implementing this in Python:
from hashlib import sha256
x = 5
y = 0 # We don't know what y should be yet...
while sha256(f'{x*y}'.encode()).hexdigest()[-1] != "0":
y += 1
print(f'The solution is y = {y}')
The solution here is y = 21. Since, the produced hash ends in 0:
hash(5 * 21) = 1253e9373e...5e3600155e860
In Bitcoin, the Proof of Work algorithm is called Hashcash. And it’s not too different from our basic example above. It’s the algorithm that miners race to solve in order to create a new block. In general, the difficulty is determined by the number of characters searched for in a string. The miners are then rewarded for their solution by receiving a coin—in a transaction.
The network is able to easily verify their solution.
🪙 Implementing basic Proof of Work
Let’s implement a similar algorithm for our blockchain. Our rule will be similar to the example above:
Find a number p that when hashed with the previous block’s solution a hash with 4 leading 0s is produced.
import hashlib
import json
from time import time
from uuid import uuid4
class Blockchain(object):
...
def proof_of_work(self, last_proof):
"""
Simple Proof of Work Algorithm:
- Find a number p' such that hash(pp') contains leading 4 zeroes, where p is the previous p'
- p is the previous proof, and p' is the new proof
:param last_proof: <int>
:return: <int>
"""
proof = 0
while self.valid_proof(last_proof, proof) is False:
proof += 1
return proof
@staticmethod
def valid_proof(last_proof, proof):
"""
Validates the Proof: Does hash(last_proof, proof) contain 4 leading zeroes?
:param last_proof: <int> Previous Proof
:param proof: <int> Current Proof
:return: <bool> True if correct, False if not.
"""
guess = f'{last_proof}{proof}'.encode()
guess_hash = hashlib.sha256(guess).hexdigest()
return guess_hash[:4] == "0000"
To adjust the difficulty of the algorithm, we could modify the number of leading zeroes. But 4 is sufficient. You’ll find out that the addition of a single leading zero makes a mammoth difference to the time required to find a solution.
Our class is almost complete and we’re ready to begin interacting with it using HTTP requests.
---
📍 Step 2: Our Blockchain as an API
We’re going to use the Python Flask Framework. It’s a micro-framework and it makes it easy to map endpoints to Python functions. This allows us talk to our blockchain over the web using HTTP requests.
We’ll create three methods:
/transactions/newto create a new transaction to a block/mineto tell our server to mine a new block./chainto return the full Blockchain
🪙 Setting up Flask
Our “server” will form a single node in our blockchain network. Let’s create some boilerplate code:
import hashlib
import json
from textwrap import dedent
from time import time
from uuid import uuid4
from flask import Flask
class Blockchain(object):
...
# Instantiate our Node
app = Flask(__name__)
# Generate a globally unique address for this node
node_identifier = str(uuid4()).replace('-', '')
# Instantiate the Blockchain
blockchain = Blockchain()
@app.route('/mine', methods=['GET'])
def mine():
return "We'll mine a new Block"
@app.route('/transactions/new', methods=['POST'])
def new_transaction():
return "We'll add a new transaction"
@app.route('/chain', methods=['GET'])
def full_chain():
response = {
'chain': blockchain.chain,
'length': len(blockchain.chain),
}
return jsonify(response), 200
if __name__ == '__main__':
app.run(host='0.0.0.0', port=5000)
🪙 The Transactions Endpoint
This is what the request for a transaction will look like. It’s what the user sends to the server:
{
"sender": "my address",
"recipient": "someone else's address",
"amount": 5
}
Since we already have our class method for adding transactions to a block, the rest is easy. Let’s write the function for adding transactions:
import hashlib
import json
from textwrap import dedent
from time import time
from uuid import uuid4
from flask import Flask, jsonify, request
...
@app.route('/transactions/new', methods=['POST'])
def new_transaction():
values = request.get_json()
# Check that the required fields are in the POST'ed data
required = ['sender', 'recipient', 'amount']
if not all(k in values for k in required):
return 'Missing values', 400
# Create a new Transaction
index = blockchain.new_transaction(values['sender'], values['recipient'], values['amount'])
response = {'message': f'Transaction will be added to Block {index}'}
return jsonify(response), 201
🪙 The Mining Endpoint
Our mining endpoint is where the magic happens, and it’s easy. It has to do three things:
- Calculate the Proof of Work
- Reward the miner (us) by adding a transaction granting us 1 coin
- Forge the new Block by adding it to the chain
import hashlib
import json
from time import time
from uuid import uuid4
from flask import Flask, jsonify, request
...
@app.route('/mine', methods=['GET'])
def mine():
# We run the proof of work algorithm to get the next proof...
last_block = blockchain.last_block
last_proof = last_block['proof']
proof = blockchain.proof_of_work(last_proof)
# We must receive a reward for finding the proof.
# The sender is "0" to signify that this node has mined a new coin.
blockchain.new_transaction(
sender="0",
recipient=node_identifier,
amount=1,
)
# Forge the new Block by adding it to the chain
previous_hash = blockchain.hash(last_block)
block = blockchain.new_block(proof, previous_hash)
response = {
'message': "New Block Forged",
'index': block['index'],
'transactions': block['transactions'],
'proof': block['proof'],
'previous_hash': block['previous_hash'],
}
return jsonify(response), 200
Note that the recipient of the mined block is the address of our node. And most of what we’ve done here is just interact with the methods on our Blockchain class. At this point, we’re done, and can start interacting with our blockchain.
---
📍 Step 3: Interacting with our Blockchain
You can use plain old cURL or Postman to interact with our API over a network.
Fire up the server:
$ python main.py
* Running on http://127.0.0.1:5000/ (Press CTRL+C to quit)
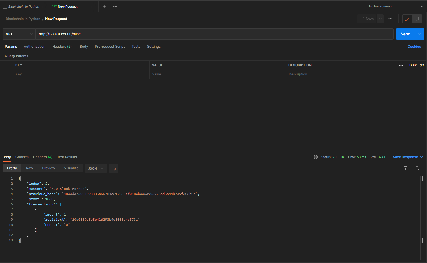
Let’s try mining a block by making a GET request to http://127.0.0.1:5000/mine :

Let’s inspect the full chain by requesting http://127.0.0.1:5000/chain

📍 Step 4: Consensus
This is very cool. We’ve got a basic Blockchain that accepts transactions and allows us to mine new Blocks. But the whole point of Blockchains is that they should be decentralized. And if they’re decentralized, how on earth do we ensure that they all reflect the same chain? This is called the problem of Consensus, and we’ll have to implement a Consensus Algorithm if we want more than one node in our network.
🪙 Registering new Nodes
Before we can implement a Consensus Algorithm, we need a way to let a node know about neighboring nodes on the network. Each node on our network should keep a registry of other nodes on the network. Thus, we’ll need some more endpoints:
/nodes/registerto accept a list of new nodes in the form of URLs./nodes/resolveto implement our Consensus Algorithm, which resolves any conflicts—to ensure a node has the correct chain.
We’ll need to modify our Blockchain’s constructor and provide a method for registering nodes:
...
from urllib.parse import urlparse
...
class Blockchain(object):
def __init__(self):
...
self.nodes = set()
...
def register_node(self, address):
"""
Add a new node to the list of nodes
:param address: <str> Address of node. Eg. 'http://192.168.0.5:5000'
:return: None
"""
parsed_url = urlparse(address)
self.nodes.add(parsed_url.netloc)
Note that we’ve used a set() to hold the list of nodes. This is a cheap way of ensuring that the addition of new nodes is idempotent—meaning that no matter how many times we add a specific node, it appears exactly once.
🪙 Implementing the Consensus Algorithm
As mentioned, a conflict is when one node has a different chain to another node. To resolve this, we’ll make the rule that the longest valid chain is authoritative. In other words, the longest chain on the network is the de-facto one. Using this algorithm, we reach Consensus amongst the nodes in our network.
...
import requests
class Blockchain(object)
...
def valid_chain(self, chain):
"""
Determine if a given blockchain is valid
:param chain: <list> A blockchain
:return: <bool> True if valid, False if not
"""
last_block = chain[0]
current_index = 1
while current_index < len(chain):
block = chain[current_index]
print(f'{last_block}')
print(f'{block}')
print("\n-----------\n")
# Check that the hash of the block is correct
if block['previous_hash'] != self.hash(last_block):
return False
# Check that the Proof of Work is correct
if not self.valid_proof(last_block['proof'], block['proof']):
return False
last_block = block
current_index += 1
return True
def resolve_conflicts(self):
"""
This is our Consensus Algorithm, it resolves conflicts
by replacing our chain with the longest one in the network.
:return: <bool> True if our chain was replaced, False if not
"""
neighbours = self.nodes
new_chain = None
# We're only looking for chains longer than ours
max_length = len(self.chain)
# Grab and verify the chains from all the nodes in our network
for node in neighbours:
response = requests.get(f'http://{node}/chain')
if response.status_code == 200:
length = response.json()['length']
chain = response.json()['chain']
# Check if the length is longer and the chain is valid
if length > max_length and self.valid_chain(chain):
max_length = length
new_chain = chain
# Replace our chain if we discovered a new, valid chain longer than ours
if new_chain:
self.chain = new_chain
return True
return False
The first method valid_chain()is responsible for checking if a chain is valid by looping through each block and verifying both the hash and the proof.
resolve_conflicts() is a method which loops through all our neighbouring nodes, downloads their chains and verifies them using the above method. If a valid chain is found, whose length is greater than ours, we replace ours.
Let’s register the two endpoints to our API, one for adding neighbouring nodes and the another for resolving conflicts:
@app.route('/nodes/register', methods=['POST'])
def register_nodes():
values = request.get_json()
nodes = values.get('nodes')
if nodes is None:
return "Error: Please supply a valid list of nodes", 400
for node in nodes:
blockchain.register_node(node)
response = {
'message': 'New nodes have been added',
'total_nodes': list(blockchain.nodes),
}
return jsonify(response), 201
@app.route('/nodes/resolve', methods=['GET'])
def consensus():
replaced = blockchain.resolve_conflicts()
if replaced:
response = {
'message': 'Our chain was replaced',
'new_chain': blockchain.chain
}
else:
response = {
'message': 'Our chain is authoritative',
'chain': blockchain.chain
}
return jsonify(response), 200
At this point you can grab a different machine if you like, and spin up different nodes on your network. Or spin up processes using different ports on the same machine. I spun up another node on my machine, on a different port, and registered it with my current node. Thus, I have two nodes: http://127.0.0.1:5000 and http://127.0.0.1:5001.

I then mined some new Blocks on node 2, to ensure the chain was longer. Afterward, I called GET /nodes/resolve on node 1, where the chain was replaced by the Consensus Algorithm:

And that’s a wrap...
I hope that this has inspired you to create something new.






